省スペース家具調ポータブルトイレ京タンス 公式。
トイレのつまりは何が原因?原因別の直し方と予防策をつまり修理のプロが解説。
TOTO CS430 商品図面 分解図TOTO トイレ・便器の通販はプロストア ダイレクト。
ポットン便所の快適化大作戦 移住希望者最大 ? の悩みを解決!趣味・生活田舎暮らしの本 Web 宝島社公式。
TOTO CES9271M NW1 取扱説明書 商品図面 施工説明書 分解図TOTO ホテル向け ウォシュレット一体形便器の通販はプロストアダイレクト。
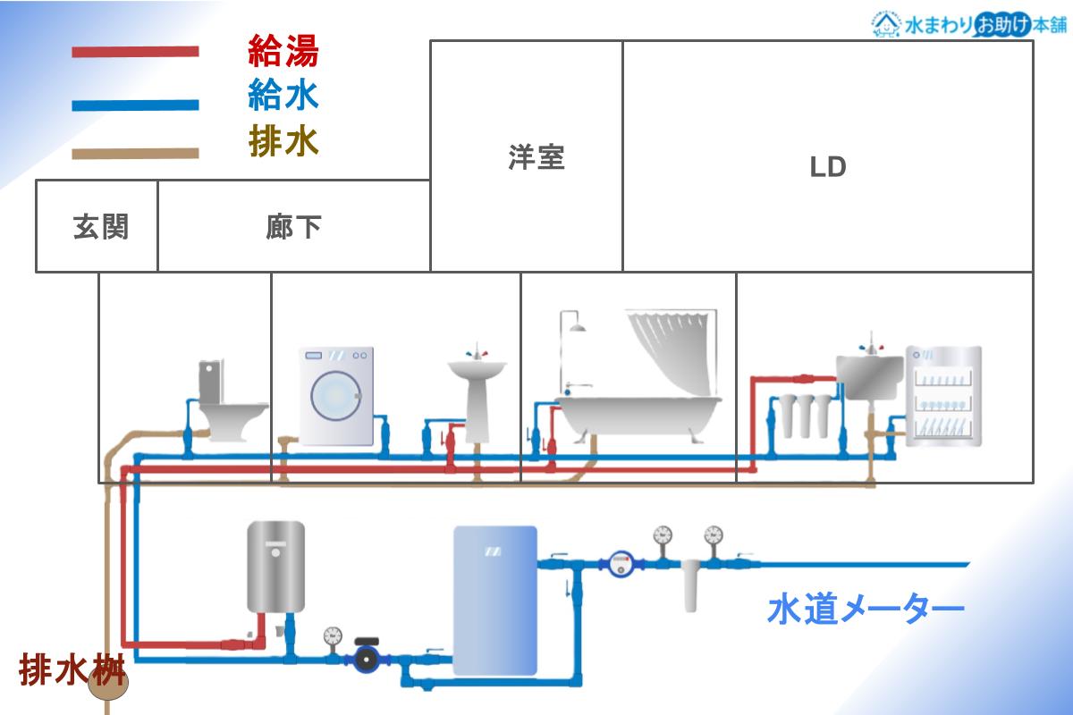
トイレの配管とは?構造・配管図と役割を詳しく解説水まわりお助け本舗。
洋式トイレの構造を徹底解説!仕組みや詰まりやすい原因も紹介水道修理の比較&レビュー水道屋さんの口コミ投稿と一括見積サイト。
全ての設計士へ!多目的トイレの納まりをカラー図説!初心者向けに優しく解説! » アーキクエスト ARCHIQUEST。
AmazonSANEI サンエイトイレクリーナー 洋式、和式共用 鋼製 PR86洗面水栓パーツ。
株式会社 五光製作所。
トイレつまりの自分でできる直し方10コをプロが解説!水道救急センタ。
分解図情報TOTO:COM-ETコメット建築専門家向けサイト。
水洗トイレタンクの構造DIY Howto ライブラリ タンクが低い位置に設置されている「ロータンク」。
トイレの配管仕組みを理解し、自力掃除の限界を知っておくのが大切 - くらしのマーケットマガジン。
トイレのしくみその他・お役立ち情報お客様サポートTOTO株式会社。
流体工学部門ニュースレタ。
実は環境に深く関わる「トイレ事情」TOTOが誇る“節水技術”とは?50年後の地球を救う!企業の名環境プロジェクトダイヤモンド・オンライン。
簡易水洗トイレアサヒ衛陶株式会社トイレ・洗面化粧台。
トイレのボールタップをご自分で交換・修理する方法を解説 部品別東京ガス。
あなたは知っている?水洗トイレっての面白い仕組みとは! すごい物理の話- ラブすぽ。
最近のトイレの修理法 LIXIL INAX編。
節水便器 開発秘話③30年前の“3分の1以下”で流せる理由――「フチなし・トルネード洗浄」編TOTO公式note。
トイレの構造カク鯛 ~水まわりの困ったを解決。
トイレの構造まとめ!排水の仕組みやトラブルの発生原因を徹底解明水廻り修理サポートセンタ。
トイレのしくみその他・お役立ち情報お客様サポートTOTO株式会社。
トイレタンクの構造と水が流れる仕組み水道コンシェルジュ。
洋式トイレの構造を徹底解説!基本から種類・トラブル対策までわかりやすく紹介水まわりのレスキューガイド。
タンク式トイレの水漏れ 原因と解決方法とは洗濯埋め込み水栓修理と交換の水道工事エコライフ。
トイレつまりは便器・タンクの構造が原因で起きやすい!解消法も紹介。
マートン株式会社 innovation 2。
トイレ断面図 - 町の水道修理センタ。
洋式トイレの構造を解説!水の流れやトラブル原因まで紹介。
水道屋さん』トイレトラブル診断、大・小便器の症状から修理法を判断できます。
省スペース化を実現したトイレの図面事例図面屋.com 店舗設計詳細図「虎の巻」。
洋式トイレの構造を解説!水の流れやトラブル原因まで紹介。
分解図情報TOTO:COM-ETコメット建築専門家向けサイト。
トイレの排水の断面図のイラスト素材86866388- PIXTA。
保管に便利なケース入り トイレ つまり取り 和式・洋式トイレ兼用すっぽん スッポン 詰まり取り つまりとり ラバーカップ カッポン かっぽんシュポシュポ ケース 詰まり 解消 ケース入り 収納 業務用 学校 施設 会社 キュッポン ガッポン 緊急時 衛生的 オカ徳安マットマート。
タンクがないトイレ、「ネオレスト」誕生秘話TOTO公式note。
トイレの床から水漏れ! 5つの原因と対策 温水洗浄便座ガイド。
水洗トイレのロータンク構造 - ハンズマン。
公衆トイレ製作メーカーのトシカン株式会社公衆トイレ製作。
LIXILお客さまサポート自分で解決 トイレのトラブル水漏れ。
お母屋:トイレの増築設計 2013 12月~2014 1月古民家改修を終えた後は野鳥観察。
洋式トイレの構造を解説!水の流れやトラブル原因まで紹介。
省エネは身近なところから 〜節水型トイレ〜テクノ雑学TDK Techno Magazine。
巻頭特集 CASE01 “圧送式”の仮設水洗トイレ 工事現場で人気が急上昇中 ~ 株 アム - 情報誌ISICO -公益財団法人石川県産業創出支援機構 ISICO ホームページ。
トイレ平面図の例と書き方。
DIYCITY 暮らしのDIY トイレの便器の詰まり。
洋式トイレの構造・仕組みをわかりやすく解説!つまりやすい原因も紹介-水道修理のクリーンライフ。
和風簡易水洗トイレ 定量洗浄JT商品一覧和風簡易水洗トイレトイレ 簡易水洗・水洗 商品ラインナップダイワ化成株式会社。
トイレの仕組みを知ってあらゆるトラブルを未然に防ごう。
AS-意匠セット トイレ・ブース 一般図用 コマンド - 構造システム・グループ。